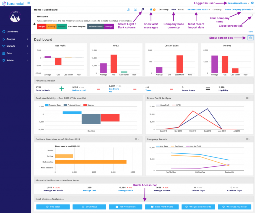
Finding your way around the dashboard
The first screen that you are presented with when you login or finish importing a company is the dashboard.

This quick orientation explains the various elements which are:
- Logged in user – this is the name of the user that is currently logged in – you :-).Click on the drop down to the right to:
- Change your personal details (name, password, privacy settings etc)
- Invite new users to view your Funancial SMART company information
- Logout
- Select Light / Dark colours – click on this icon to select light or dark graph colours
- Show alert message – click on this icon to show any new messages that need your attention. The orange circle will only appear if you have any new messages that need your attention.
- Company base currency – Funancial SMART uses the base currency that you have selected in Xero to perform its magic. Any invoices / bills / balance sheet accounts that are not in your base currency will be converted using Currency Layer exchange rates which are updated on a daily basis.
- Most recent import date – Funancial SMART imports data from Xero on a daily basis. If we failed to get the latest import, this will have an orange background. In this case, click on this drop down and select the Refresh option to get the latest Xero data.
If your bookkeeper has changed any data in Xero, you can use the Refresh option to re-syncrhonise and make informed decisions using the latest information. - Your company name – Funancial SMART allows you to connect to multiple companies using a single interface. Use this drop down list to select the company that you want to analyse.
- Show screen tips – each screen has contextual tips that provide handy hints and help you to make sense of the information on that specific screen.
- Close screen tips – why waste screen space if you are already familiar with this screen? Click on the X to close the screen tips section.
- Quick Access bar – use these buttons to jump directly to the modules that you need to access to dive into deep analysis mode.